濕法鍋爐脫硫除塵器,鍋爐脫硫除塵設備,鍋爐脫硫塔 是采用堿性漿液或溶液作為吸收劑在吸收塔內對含有 SO2 的煙氣進行噴淋洗滌,使 SO2 和吸收劑反應生成亞硫酸鹽和硫酸鹽。

濕法鍋爐脫硫除塵器,鍋爐脫硫除塵設備,鍋爐脫硫塔 濕法煙氣脫硫工藝包括石灰石(石灰) — 石膏法、氧化鎂法、雙堿法、氨法等。 濕法脫硫技術成熟,效率高,運行可靠,操作簡單,世界上占 90% 以上的燃煤電廠都采用濕法脫硫技術。
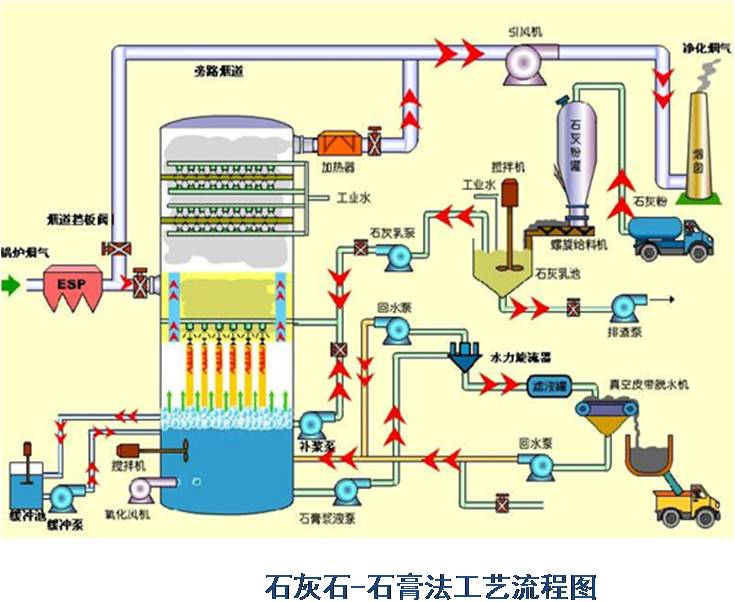
濕法石灰石 - 石膏法是將石灰石粉制成漿液,在吸收裝置中將煙氣中的 SO2 脫除而副產石膏的方法。該方法是目前應用_廣的一種煙氣脫硫( FGD )方法。
( 1 )脫硫效率高, >95%
( 2 )技術成熟,運行可靠性高
( 3 )對煤種的適應性強
( 4 )吸收劑資源豐富,價格低廉
( 5 )脫硫副產物便于綜合利用
( 6 )占地面積大,運行費用高
主要適合于 410t/h 以上鍋爐的煙氣脫硫。優點:技術成熟,吸收劑石灰和石灰石成本低廉,脫硫率可高達 90 %以上。缺點:投資大(占電廠總投資的 10%-15% ),設備占地面積大,運行費用高,易結垢。
濕式石灰石 / 石灰-石膏法原理 
脫硫過程:
雙堿法脫硫系統

為了克服石灰 / 石灰石法容易結垢和堵塞的缺點,發展了雙堿法。該法先用可溶性的堿性清液作為吸收劑吸收,然后再用石灰乳或石灰對吸收液進行_。
反應如下:脫硫過程

氨法脫硫
氨是一種良好的堿性吸收劑。利用氨的這一特性,以水溶液中的 NH3 和 SO2 反應為基礎用氨水將廢氣中的 SO2 脫除,生成亞硫酸氫銨和亞硫酸銨溶液,經氧化后得到硫酸銨溶液,進而干燥得到硫胺產品。